



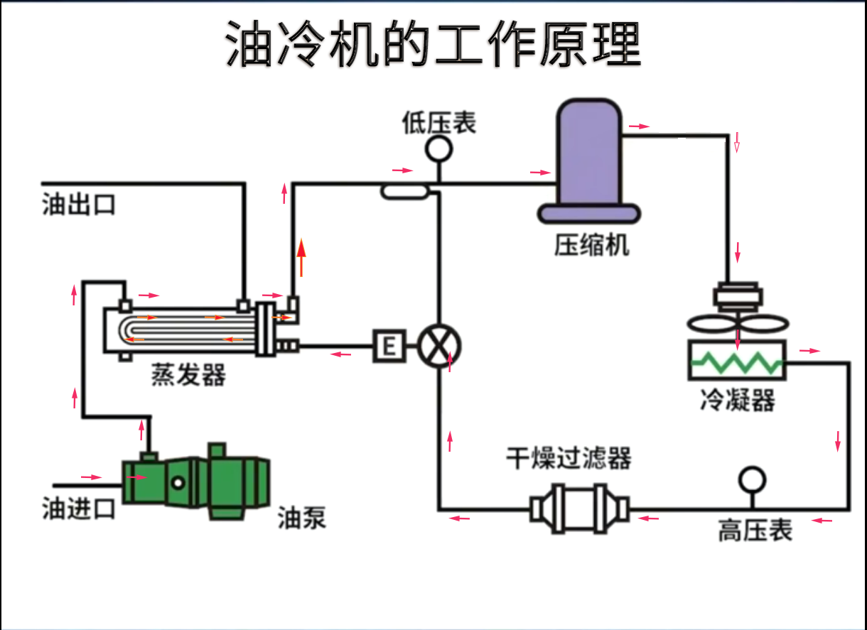
油溫機又叫冷油機,冷油機由制冷系統循環系統和電氣控制系統組合而成,設備啟動以后,制冷系統運行進行散熱和制冷,油液通過循環油泵 進入到制冷系統蒸發器,內部進行氟油換熱模式,把油液中的溫度吸收到制冷系統中再由壓縮機壓縮通過冷凝器風機排出。得到油液循環降溫的目的。科天達2HP風冷式冷油機,以其卓越的性能和可靠的品質,被廣泛應用于各個領域。這臺冷油機不僅擁有2HP的強大馬力,還采用了風冷技術,有效降低了工作溫度,保證了設備的穩定運行。其精密的設計和先進的制造工藝,使得冷油機的運轉更加高效,能夠輕松應對各種工作場景的需求。無論是在工廠生產線上,還是在機械設備中,這臺冷油機都能夠發揮出其卓越的性能,提供穩定可靠的冷卻效果。科天達2HP風冷冷油機,不僅為行業帶來了便利,也為用戶帶來了更好的使用體驗。